衡石科技发布HENGSHI SENSE 5.0 平台,商业分析迈入
时间:2024-02-24 17:24 来源:网络整理 作者:墨客科技 点击:次
1月2日消息,业界领先的BI PaaS厂商衡石科技发布HENGSHI SENSE5.0新版本,AI能力首次对外发布,独特的指标平台再次升级,指标体系结合大模型落地 AI 能力,帮助To B厂商转型为数据智能服务商。 衡石科技(hengshi.com)成立于2016年,定位为企业级“BI PaaS”,专注于打造赋能 ToB 厂商的基础能力平台。衡石核心产品HENGSHI SENSE在产品开放架构及其嵌入集成上的优势受到高度关注,能够为软件服务企业零代码构建BI分析应用,极大降低研发成本。 通过此次5.0版本的发布,衡石科技向市场及业界展示了现代分析型企业级BI的最新形态—— 明确了以指标平台落地 AI 大模型的技术路线。随着全新的指标管理平台上线,HENGSHI SENSE能够真正赋能业务构建指标体系,有效解决大模型的准确率问题,实现智能问答等关键场景功能,也让BI实时性得以提升,从过去以汇报为主的展示工具转变为以运营探索为主的精细化运营。 其次,进一步强化开放产品架构。通过BI PaaS的生态合作策略,企业将更高效地直接在业务场景中挖掘数据价值,进而带动业务的智能化升级,打造全新数据分析类应用。每一个To B厂商都能够转型为数据智能服务商。 “让每一个To B厂商都转型为数据智能服务商” 近年来,各行各业数字化转型加速,商业智能BI在数字化浪潮中起到了关键的推动作用。 从最早聚焦BI能力、到BI能力与数据能力并重,再到4.0版本之后指标平台的推出,衡石科技不断加强旗下产品指标能力的建设。衡石科技独创性地构建了“数据能力+指标能力+BI可视化能力”的三层架构产品形态,能够更好地适应当前各厂商运营部门的需求。 从功能迭代来看,在此次最新发布的HENGSHI SENSE 5.0新版本中,最大看点在于全新的指标管理平台的上线,真正引领整个BI行业从报表展示转向经营运营的客观需求,从而更直观地向客户传递价值。 整体来看,HENGSHI SENSE指标平台对指标进行中心化管理,并通过预置指标分析模板和业务场景结合快速形成业务指标分析看板。在指标方面,5.0版本中引入“粒度”概念,将业务指标定义时设定的相关维度、时间轴、限定条件等统一使用粒度进行管理。用户在进行业务指标创建时,可以直接引用对应业务场景的粒度,减少维度等信息的设置,使业务指标创建更加方便快捷。5.0版本还增强了指标权限管理功能,能够将指标以数据包为单位进行可见设置。
(图:HENGSHI SENSE 5.0版本引入粒度概念,让用户在创建业务指标时更方便快捷) 同时,5.0版本显著地提升了指标分析能力,将更好地赋能业务,加速从数据到业务价值的转换。比如,业务指标分析看板增加批量操作功能,可一次性载入多个业务指标,并且批量操作时支持分组筛选指标,自动过滤无关的指标。同时,看板新增增加了各个维度的过滤器以及快捷的同环比选项,用户可以根据不同维度自定义展示同环比信息,快速获取核心指标在不同时间周期的变化。
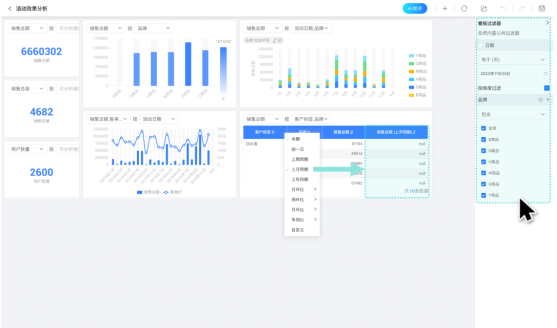
(图:HENGSHI SENSE 5.0版本在看板中增加了公共过滤器,可对看板内指标进行统一筛选过滤) 衡石科技CEO刘诚忠表示,对终端客户而言,指标管理的意义在于,帮助业务人员真正进入数据分析和BI的工作环节。企业IT人员可以基于各类数据构建专用指标库,对指标进行中心化管理,提升对业务需求的响应度。业务人员只需通过编辑、拖拽指标等简单操作,调用指标库里的相关指标,就能够自主搭建分析模型,并完成后续的数据分析。 在刘诚忠看来,BI行业要解决的关键问题是从业务端分析需求到数据工程的实现链条太长,导致沟通合作成本太高。 指标即业务语言,业务指标沉淀着垂直领域的行业洞见,通过指标体系可以定义管理实体的明确目标。引入指标管理动作,可以让数据分析真正回归业务,而不是停留在技术和数据工程的环节。例如,CRM(客户关系管理)厂商可以利用HENGSHI SENSE作为数据类产品或者分析场景类产品的零代码平台,发挥出行业专家的方法论优势,让产品化方案达到咨询高度。 另一方面,HENGSHI SENSE 5.0版本的发布,也让“每一个To B厂商都转型为数据智能服务商”不再仅仅是一个口号。 “这也是商业模式的突破,真正实现与合作伙伴共创共赢。”据刘诚忠介绍,无论是CRM(客户关系管理)厂商、OA(办公自动化)系统,还是财务厂商,抑或应用软件、行业SaaS厂商,都能通过HENGSHI SENSE 5.0把数据智能注入自身行业应用,在降本达成后,真正实现增值创收。这样才能超越传统工具的软件服务关系,真正成为能够产生增量效益的商业伙伴。 (责任编辑:admin) |

